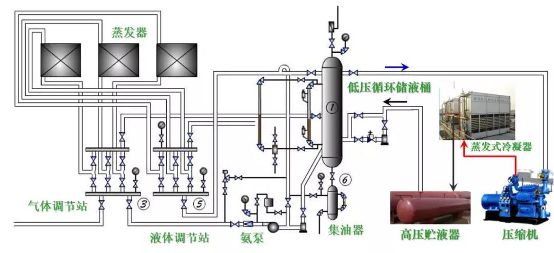
典型氨蒸汽壓縮式制冷系統設備構成(氨泵供液)
典型氟利昂蒸汽壓縮式制冷系統設備構成
多聯式空調機的應用
有室外機的調溫型冷凍除濕機
優點
-
安裝方便,不需要其它配套設施
-
占地面積小
-
適用于濕冷季節
局限
-
由于受蒸發溫度限制(防結霜),只能處理溫度較高環境的除濕問題
水冷式冷水機組—蒸氣壓縮式冷水機組
水冷式冷水機組—多機頭活塞機
水冷式冷水機組—離心式冷水機組
水冷式冷水機組—多機頭螺桿機
冷凝熱回收制取生活熱水的冷水機組— 吸收式冷水機組
三熱源系統
-
以蒸汽或熱水為動力熱源
單效與雙效機組
-
單效:熱源以熱水居多
-
雙效:熱源以蒸汽居多
水源熱泵
種類:
-
水源熱泵;
供冷與供熱運行時,蒸發器和冷凝器的位置不變;
倒換水路換向閥,實現供冷、供熱功能轉換;
水路倒換可能導致換熱器內部結垢、存砂,故需要進行水路隔離(水處理);
-
地源熱泵;
-
水環熱泵
實質:
-
都是水源熱泵(從設備層面看都是水源熱泵,從熱源層面看都是地源熱泵,相應國標規定)。
以江、河、湖、地熱水作為能源
地源熱泵:水平、垂直敷設地藕管路
水環熱泵機組系統
一體化直燃吸收式冷熱水機組
【免責聲明】:本文章版權歸原作者所有,如有侵權請聯系刪除






魯公網安備 37131202371555號